【TDengine 使用环境】生产环境
【TDengine 版本】3.3.8.4
【操作系统以及版本】centos7
【部署方式】非容器部署
【集群节点数】1
【集群副本数】1
【描述业务影响】查询和写入业务均无法正常执行,重启td后恢复
【问题复现路径/shan】
【遇到的问题:问题现象及影响】使用websocket连接运行一段时间后,查询和写入均报错,当时taosd出现大量的failed to acquire exchange operator, since it may have been released
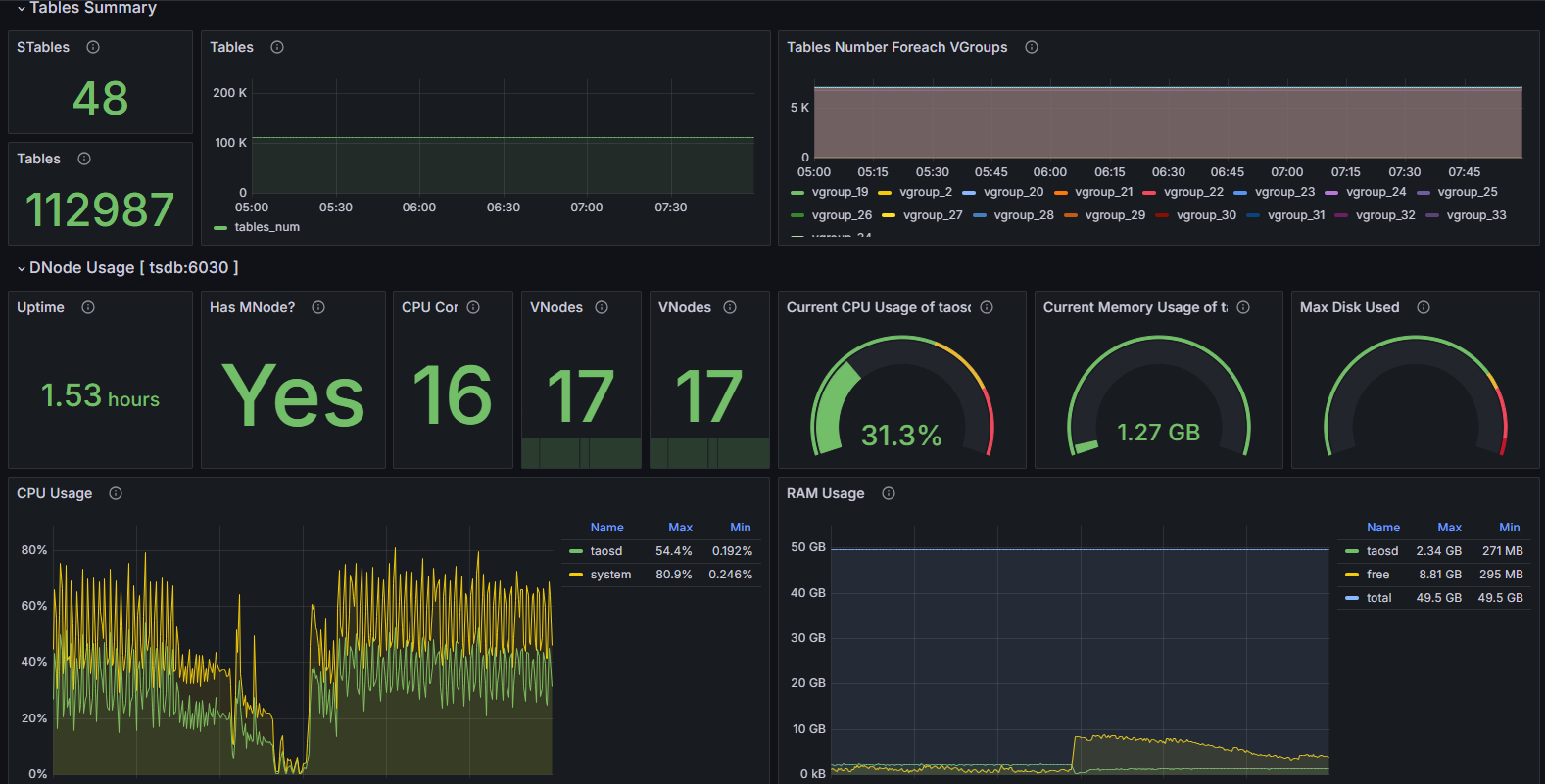
【资源配置】16c48g
【报错完整截图】
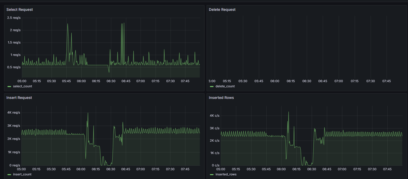
业务侧日志(查询):
业务侧日志(行协议写入):
taosd日志:
taosadpater日志:
当时服务器资源消耗:






