有些查询即使使用子表需要group全表的 还是会cpu升高
一个子表的数据量在几千条左右
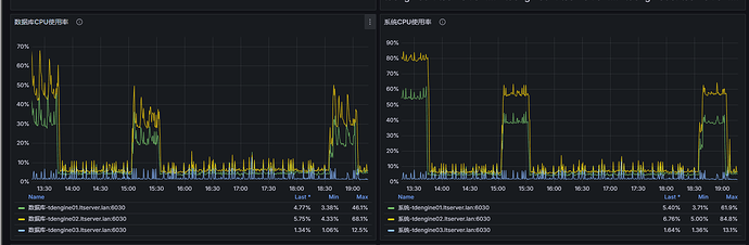
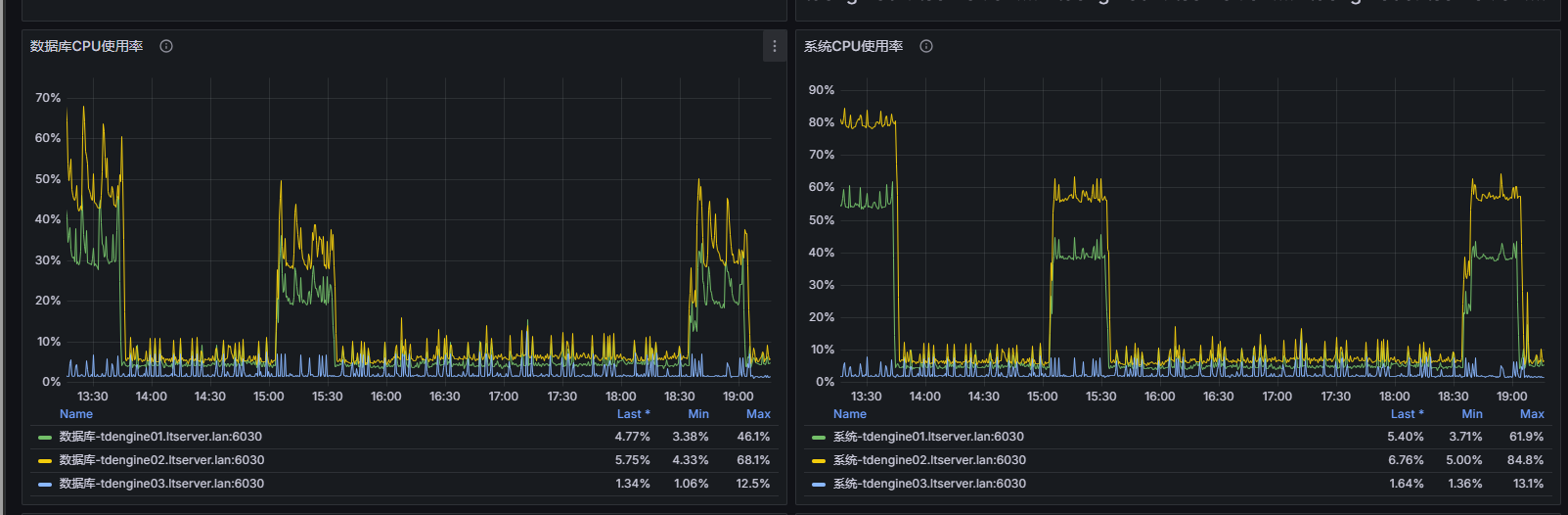
看资源图,明显是到达瓶颈的现象。
一个查询使用多少vnode查询线程,和查询涉及的vnode有关。
如果只查询1个子表,那么很可能1个cpu一直100%,其他cpu完全空闲。
评估一下这个状态是否
root@tdengine-01:/optdata# sudo du -sh /optdata/lib/taos/vnode/vnode* | sort -hr
42G /optdata/lib/taos/vnode/vnode21
41G /optdata/lib/taos/vnode/vnode25
41G /optdata/lib/taos/vnode/vnode24
41G /optdata/lib/taos/vnode/vnode23
41G /optdata/lib/taos/vnode/vnode22
36G /optdata/lib/taos/vnode/vnode3
31G /optdata/lib/taos/vnode/vnode5
27G /optdata/lib/taos/vnode/vnode4
5.0G /optdata/lib/taos/vnode/vnode15
5.0G /optdata/lib/taos/vnode/vnode12
5.0G /optdata/lib/taos/vnode/vnode11
4.9G /optdata/lib/taos/vnode/vnode14
4.8G /optdata/lib/taos/vnode/vnode13
4.3G /optdata/lib/taos/vnode/vnode19
4.1G /optdata/lib/taos/vnode/vnode20
4.1G /optdata/lib/taos/vnode/vnode17
4.0G /optdata/lib/taos/vnode/vnode18
3.9G /optdata/lib/taos/vnode/vnode16
3.4G /optdata/lib/taos/vnode/vnode28
3.1G /optdata/lib/taos/vnode/vnode6
2.4G /optdata/lib/taos/vnode/vnode10
2.3G /optdata/lib/taos/vnode/vnode29
1.7G /optdata/lib/taos/vnode/vnode7
1.3G /optdata/lib/taos/vnode/vnode30
1.2G /optdata/lib/taos/vnode/vnode8
1.1G /optdata/lib/taos/vnode/vnode9
624M /optdata/lib/taos/vnode/vnode31
590M /optdata/lib/taos/vnode/vnode2
160M /optdata/lib/taos/vnode/vnode27
95M /optdata/lib/taos/vnode/vnode26
4.7M /optdata/lib/taos/vnode/vnode36
4.6M /optdata/lib/taos/vnode/vnode35
4.6M /optdata/lib/taos/vnode/vnode33
4.5M /optdata/lib/taos/vnode/vnode34
4.3M /optdata/lib/taos/vnode/vnode32
4.0K /optdata/lib/taos/vnode/vnodes.json
taos> show vnodes;
dnode_id | vgroup_id | db_name | status | role_time | start_time | restored |
1 | 2 | log | leader | 2026-02-05 22:17:04.408 | 2026-02-05 22:17:03.657 | true |
1 | 3 | app_push | follower | 2026-02-05 22:17:52.354 | 2026-02-05 22:17:03.654 | true |
2 | 3 | app_push | leader | 2026-02-05 22:17:52.357 | 2026-02-05 22:17:34.474 | true |
3 | 3 | app_push | follower | 2026-02-05 22:17:54.366 | 2026-02-05 22:17:53.090 | true |
1 | 4 | app_push | follower | 2026-02-05 22:17:53.665 | 2026-02-05 22:17:03.654 | true |
2 | 4 | app_push | leader | 2026-02-05 22:17:53.669 | 2026-02-05 22:17:34.475 | true |
3 | 4 | app_push | follower | 2026-02-05 22:17:53.666 | 2026-02-05 22:17:53.090 | true |
1 | 5 | app_push | leader | 2026-02-05 22:17:53.154 | 2026-02-05 22:17:03.655 | true |
2 | 5 | app_push | follower | 2026-02-05 22:17:53.149 | 2026-02-05 22:17:34.475 | true |
3 | 5 | app_push | follower | 2026-02-05 22:17:54.414 | 2026-02-05 22:17:53.097 | true |
1 | 6 | southbound | follower | 2026-02-05 22:17:53.776 | 2026-02-05 22:17:03.653 | true |
2 | 6 | southbound | leader | 2026-02-05 22:17:53.781 | 2026-02-05 22:17:34.475 | true |
3 | 6 | southbound | follower | 2026-02-05 22:17:53.777 | 2026-02-05 22:17:53.088 | true |
1 | 7 | southbound | follower | 2026-02-05 22:17:52.704 | 2026-02-05 22:17:03.655 | true |
2 | 7 | southbound | leader | 2026-02-05 22:17:52.707 | 2026-02-05 22:17:34.475 | true |
3 | 7 | southbound | follower | 2026-02-05 22:17:54.825 | 2026-02-05 22:17:53.101 | true |
1 | 8 | southbound | leader | 2026-02-05 22:17:51.693 | 2026-02-05 22:17:03.779 | true |
2 | 8 | southbound | follower | 2026-02-05 22:17:51.689 | 2026-02-05 22:17:34.473 | true |
3 | 8 | southbound | follower | 2026-02-05 22:17:53.975 | 2026-02-05 22:17:53.090 | true |
1 | 9 | southbound | leader | 2026-02-05 22:17:49.849 | 2026-02-05 22:17:03.780 | true |
2 | 9 | southbound | follower | 2026-02-05 22:17:49.844 | 2026-02-05 22:17:34.615 | true |
3 | 9 | southbound | follower | 2026-02-05 22:17:54.413 | 2026-02-05 22:17:53.226 | true |
1 | 10 | southbound | leader | 2026-02-05 22:17:55.184 | 2026-02-05 22:17:03.740 | true |
2 | 10 | southbound | follower | 2026-02-05 22:17:55.179 | 2026-02-05 22:17:34.616 | true |
3 | 10 | southbound | follower | 2026-02-05 22:17:55.184 | 2026-02-05 22:17:53.229 | true |
1 | 11 | file_relation_pro | leader | 2026-02-05 22:17:51.967 | 2026-02-05 22:17:03.782 | true |
2 | 11 | file_relation_pro | follower | 2026-02-05 22:17:51.963 | 2026-02-05 22:17:34.615 | true |
3 | 11 | file_relation_pro | follower | 2026-02-05 22:17:54.413 | 2026-02-05 22:17:53.279 | true |
1 | 12 | file_relation_pro | leader | 2026-02-05 22:17:51.287 | 2026-02-05 22:17:03.781 | true |
2 | 12 | file_relation_pro | follower | 2026-02-05 22:17:51.283 | 2026-02-05 22:17:34.615 | true |
3 | 12 | file_relation_pro | follower | 2026-02-05 22:17:54.411 | 2026-02-05 22:17:53.228 | true |
1 | 13 | file_relation_pro | leader | 2026-02-05 22:17:55.310 | 2026-02-05 22:17:03.742 | true |
2 | 13 | file_relation_pro | follower | 2026-02-05 22:17:55.305 | 2026-02-05 22:17:34.600 | true |
3 | 13 | file_relation_pro | follower | 2026-02-05 22:17:55.309 | 2026-02-05 22:17:53.273 | true |
1 | 14 | file_relation_pro | follower | 2026-02-05 22:17:52.315 | 2026-02-05 22:17:03.861 | true |
2 | 14 | file_relation_pro | follower | 2026-02-05 22:17:57.827 | 2026-02-05 22:17:34.615 | true |
3 | 14 | file_relation_pro | leader | 2026-02-05 22:17:57.825 | 2026-02-05 22:17:53.274 | true |
1 | 15 | file_relation_pro | leader | 2026-02-05 22:17:34.660 | 2026-02-05 22:17:03.951 | true |
2 | 15 | file_relation_pro | follower | 2026-02-05 22:17:35.688 | 2026-02-05 22:17:34.798 | true |
3 | 15 | file_relation_pro | follower | 2026-02-05 22:17:53.634 | 2026-02-05 22:17:53.300 | true |
1 | 16 | skyworth_device | leader | 2026-02-05 22:17:53.248 | 2026-02-05 22:17:03.847 | true |
2 | 16 | skyworth_device | follower | 2026-02-05 22:17:53.243 | 2026-02-05 22:17:34.697 | true |
3 | 16 | skyworth_device | follower | 2026-02-05 22:17:54.414 | 2026-02-05 22:17:53.308 | true |
1 | 17 | skyworth_device | follower | 2026-02-05 22:17:51.404 | 2026-02-05 22:17:03.864 | true |
2 | 17 | skyworth_device | leader | 2026-02-05 22:17:51.407 | 2026-02-05 22:17:34.693 | true |
3 | 17 | skyworth_device | follower | 2026-02-05 22:17:54.418 | 2026-02-05 22:17:53.359 | true |
1 | 18 | skyworth_device | leader | 2026-02-05 22:17:52.058 | 2026-02-05 22:17:03.859 | true |
2 | 18 | skyworth_device | follower | 2026-02-05 22:17:52.053 | 2026-02-05 22:17:34.695 | true |
3 | 18 | skyworth_device | follower | 2026-02-05 22:17:54.414 | 2026-02-05 22:17:53.307 | true |
1 | 19 | skyworth_device | leader | 2026-02-05 22:17:54.125 | 2026-02-05 22:17:03.856 | true |
2 | 19 | skyworth_device | follower | 2026-02-05 22:17:54.120 | 2026-02-05 22:17:34.668 | true |
3 | 19 | skyworth_device | follower | 2026-02-05 22:17:54.121 | 2026-02-05 22:17:53.349 | true |
1 | 20 | skyworth_device | leader | 2026-02-05 22:17:56.688 | 2026-02-05 22:17:03.941 | true |
2 | 20 | skyworth_device | follower | 2026-02-05 22:17:56.684 | 2026-02-05 22:17:34.698 | true |
3 | 20 | skyworth_device | follower | 2026-02-05 22:17:56.687 | 2026-02-05 22:17:53.357 | true |
1 | 21 | iot_data | leader | 2026-02-05 22:17:53.863 | 2026-02-05 22:17:04.025 | true |
2 | 21 | iot_data | follower | 2026-02-05 22:17:53.859 | 2026-02-05 22:17:34.871 | true |
3 | 21 | iot_data | follower | 2026-02-05 22:17:53.860 | 2026-02-05 22:17:53.372 | true |
1 | 22 | iot_data | follower | 2026-02-05 22:17:51.786 | 2026-02-05 22:17:03.917 | true |
2 | 22 | iot_data | leader | 2026-02-05 22:17:51.789 | 2026-02-05 22:17:34.774 | true |
3 | 22 | iot_data | follower | 2026-02-05 22:17:53.816 | 2026-02-05 22:17:53.386 | true |
1 | 23 | iot_data | leader | 2026-02-05 22:17:54.092 | 2026-02-05 22:17:03.947 | true |
2 | 23 | iot_data | follower | 2026-02-05 22:17:54.088 | 2026-02-05 22:17:34.770 | true |
3 | 23 | iot_data | follower | 2026-02-05 22:17:54.089 | 2026-02-05 22:17:53.437 | true |
1 | 24 | iot_data | leader | 2026-02-05 22:17:55.244 | 2026-02-05 22:17:03.941 | true |
2 | 24 | iot_data | follower | 2026-02-05 22:17:55.240 | 2026-02-05 22:17:34.770 | true |
3 | 24 | iot_data | follower | 2026-02-05 22:17:55.246 | 2026-02-05 22:17:53.384 | true |
1 | 25 | iot_data | follower | 2026-02-05 22:17:51.955 | 2026-02-05 22:17:03.933 | true |
2 | 25 | iot_data | leader | 2026-02-05 22:17:51.957 | 2026-02-05 22:17:34.737 | true |
3 | 25 | iot_data | follower | 2026-02-05 22:17:53.965 | 2026-02-05 22:17:53.419 | true |
1 | 26 | skyworth_user | follower | 2026-02-05 22:17:51.794 | 2026-02-05 22:17:04.018 | true |
2 | 26 | skyworth_user | leader | 2026-02-05 22:17:51.796 | 2026-02-05 22:17:34.776 | true |
3 | 26 | skyworth_user | follower | 2026-02-05 22:17:55.278 | 2026-02-05 22:17:53.435 | true |
1 | 27 | skyworth_user | leader | 2026-02-05 22:17:52.697 | 2026-02-05 22:17:04.096 | true |
2 | 27 | skyworth_user | follower | 2026-02-05 22:17:52.693 | 2026-02-05 22:17:34.941 | true |
3 | 27 | skyworth_user | follower | 2026-02-05 22:17:59.407 | 2026-02-05 22:17:53.448 | true |
1 | 30 | system_push | leader | 2026-02-05 22:17:55.451 | 2026-02-05 22:17:04.024 | true |
2 | 30 | system_push | follower | 2026-02-05 22:17:55.446 | 2026-02-05 22:17:34.849 | true |
3 | 30 | system_push | follower | 2026-02-05 22:17:55.446 | 2026-02-05 22:17:53.518 | true |
1 | 31 | system_push | leader | 2026-02-05 22:17:53.883 | 2026-02-05 22:17:04.021 | true |
2 | 31 | system_push | follower | 2026-02-05 22:17:53.879 | 2026-02-05 22:17:34.849 | true |
3 | 31 | system_push | follower | 2026-02-05 22:17:53.881 | 2026-02-05 22:17:53.459 | true |
1 | 32 | file_relation | follower | 2026-02-05 22:17:53.216 | 2026-02-05 22:17:04.001 | true |
2 | 32 | file_relation | leader | 2026-02-05 22:17:53.220 | 2026-02-05 22:17:34.808 | true |
3 | 32 | file_relation | follower | 2026-02-05 22:17:55.278 | 2026-02-05 22:17:53.488 | true |
1 | 33 | file_relation | follower | 2026-02-05 22:17:50.369 | 2026-02-05 22:17:04.170 | true |
2 | 33 | file_relation | leader | 2026-02-05 22:17:50.372 | 2026-02-05 22:17:34.909 | true |
3 | 33 | file_relation | follower | 2026-02-05 22:17:55.276 | 2026-02-05 22:17:53.507 | true |
1 | 34 | file_relation | leader | 2026-02-05 22:17:53.623 | 2026-02-05 22:17:04.214 | true |
2 | 34 | file_relation | follower | 2026-02-05 22:17:53.618 | 2026-02-05 22:17:35.065 | true |
3 | 34 | file_relation | follower | 2026-02-05 22:17:59.420 | 2026-02-05 22:17:53.520 | true |
1 | 35 | file_relation | leader | 2026-02-05 22:17:53.252 | 2026-02-05 22:17:04.081 | true |
2 | 35 | file_relation | follower | 2026-02-05 22:17:53.248 | 2026-02-05 22:17:34.915 | true |
3 | 35 | file_relation | follower | 2026-02-05 22:17:59.420 | 2026-02-05 22:17:53.526 | true |
1 | 36 | file_relation | leader | 2026-02-05 22:17:52.358 | 2026-02-05 22:17:04.127 | true |
2 | 36 | file_relation | follower | 2026-02-05 22:17:52.354 | 2026-02-05 22:17:34.958 | true |
3 | 36 | file_relation | follower | 2026-02-05 22:17:54.426 | 2026-02-05 22:17:53.583 | true |
能否在CPU突发的时候 远程检查一下
root@tdengine-01:/optdata/lib/taos/vnode/vnode21/tsdb# find /optdata/lib/taos/vnode//tsdb -type f ( -name ".data" -o -name “.stt" -o -name ".head” -o -name “*.sma” ) -exec du -sh {} + | sort -hr 13G /optdata/lib/taos/vnode/vnode5/tsdb/v5f2048ver58663.data 13G /optdata/lib/taos/vnode/vnode25/tsdb/v25f2048ver58280.data 13G /optdata/lib/taos/vnode/vnode24/tsdb/v24f2048ver58053.data 13G /optdata/lib/taos/vnode/vnode23/tsdb/v23f2048ver57630.data 13G /optdata/lib/taos/vnode/vnode22/tsdb/v22f2048ver57320.data 13G /optdata/lib/taos/vnode/vnode21/tsdb/v21f2048ver58659.data 12G /optdata/lib/taos/vnode/vnode3/tsdb/v3f2047ver53516.data 12G /optdata/lib/taos/vnode/vnode24/tsdb/v24f2047ver52791.data 12G /optdata/lib/taos/vnode/vnode21/tsdb/v21f2047ver53374.data 11G /optdata/lib/taos/vnode/vnode3/tsdb/v3f2046ver48041.data 11G /optdata/lib/taos/vnode/vnode25/tsdb/v25f2047ver53085.data 11G /optdata/lib/taos/vnode/vnode25/tsdb/v25f2046ver48267.data 11G /optdata/lib/taos/vnode/vnode24/tsdb/v24f2046ver47937.data 11G /optdata/lib/taos/vnode/vnode23/tsdb/v23f2047ver52408.data 11G /optdata/lib/taos/vnode/vnode23/tsdb/v23f2046ver47566.data 11G /optdata/lib/taos/vnode/vnode22/tsdb/v22f2047ver52127.data 11G /optdata/lib/taos/vnode/vnode22/tsdb/v22f2046ver47307.data 11G /optdata/lib/taos/vnode/vnode21/tsdb/v21f2046ver48475.data 8.9G /optdata/lib/taos/vnode/vnode3/tsdb/v3f2048ver60344.data 7.8G /optdata/lib/taos/vnode/vnode4/tsdb/v4f2047ver58348.data 7.5G /optdata/lib/taos/vnode/vnode4/tsdb/v4f2046ver53966.data 6.2G /optdata/lib/taos/vnode/vnode4/tsdb/v4f2048ver63810.data 5.5G /optdata/lib/taos/vnode/vnode5/tsdb/v5f2046ver49208.data 5.3G /optdata/lib/taos/vnode/vnode5/tsdb/v5f2047ver53441.data 1.3G /optdata/lib/taos/vnode/vnode20/tsdb/v20f2048ver38451.data 1.3G /optdata/lib/taos/vnode/vnode19/tsdb/v19f2048ver38422.data 1.3G /optdata/lib/taos/vnode/vnode18/tsdb/v18f2048ver38240.data 1.3G /optdata/lib/taos/vnode/vnode17/tsdb/v17f2048ver38432.data 1.3G /optdata/lib/taos/vnode/vnode16/tsdb/v16f2048ver38447.data 1.1G /optdata/lib/taos/vnode/vnode20/tsdb/v20f2047ver35351.data 1.1G /optdata/lib/taos/vnode/vnode20/tsdb/v20f2046ver32551.data 1.1G /optdata/lib/taos/vnode/vnode19/tsdb/v19f2047ver35343.data 1.1G /optdata/lib/taos/vnode/vnode19/tsdb/v19f2046ver32516.data 1.1G /optdata/lib/taos/vnode/vnode18/tsdb/v18f2047ver35180.data 1.1G /optdata/lib/taos/vnode/vnode17/tsdb/v17f2047ver35353.data 1.1G /optdata/lib/taos/vnode/vnode16/tsdb/v16f2047ver35369.data 1.1G /optdata/lib/taos/vnode/vnode16/tsdb/v16f2046ver32572.data 1019M /optdata/lib/taos/vnode/vnode17/tsdb/v17f2046ver32586.data 1002M /optdata/lib/taos/vnode/vnode18/tsdb/v18f2046ver32357.data 864M /optdata/lib/taos/vnode/vnode15/tsdb/v15f2048ver65807.data 864M /optdata/lib/taos/vnode/vnode11/tsdb/v11f2048ver65806.data 863M /optdata/lib/taos/vnode/vnode12/tsdb/v12f2048ver65737.data 839M /optdata/lib/taos/vnode/vnode13/tsdb/v13f2048ver65782.data 836M /optdata/lib/taos/vnode/vnode14/tsdb/v14f2048ver65680.data 824M /optdata/lib/taos/vnode/vnode6/tsdb/v6f2043ver32224.data 790M /optdata/lib/taos/vnode/vnode15/tsdb/v15f2047ver61348.data 788M /optdata/lib/taos/vnode/vnode11/tsdb/v11f2047ver61329.data 784M /optdata/lib/taos/vnode/vnode6/tsdb/v6f2044ver36845.data 763M /optdata/lib/taos/vnode/vnode12/tsdb/v12f2047ver61300.data 761M /optdata/lib/taos/vnode/vnode13/tsdb/v13f2047ver61327.data 759M /optdata/lib/taos/vnode/vnode15/tsdb/v15f2046ver57147.data 759M /optdata/lib/taos/vnode/vnode14/tsdb/v14f2047ver61207.data 735M /optdata/lib/taos/vnode/vnode12/tsdb/v12f2046ver57138.data 727M /optdata/lib/taos/vnode/vnode14/tsdb/v14f2046ver57028.data 726M /optdata/lib/taos/vnode/vnode13/tsdb/v13f2046ver57132.data 721M /optdata/lib/taos/vnode/vnode11/tsdb/v11f2046ver57147.data 654M /optdata/lib/taos/vnode/vnode14/tsdb/v14f2045ver53100.data 652M /optdata/lib/taos/vnode/vnode12/tsdb/v12f2045ver53161.data 650M /optdata/lib/taos/vnode/vnode13/tsdb/v13f2045ver53188.data 648M /optdata/lib/taos/vnode/vnode11/tsdb/v11f2045ver53199.data 648M /optdata/lib/taos/vnode/vnode11/tsdb/v11f2044ver49495.data 646M /optdata/lib/taos/vnode/vnode15/tsdb/v15f2045ver53200.data 622M /optdata/lib/taos/vnode/vnode14/tsdb/v14f2044ver49417.data 618M /optdata/lib/taos/vnode/vnode13/tsdb/v13f2044ver49519.data 614M /optdata/lib/taos/vnode/vnode12/tsdb/v12f2044ver49476.data 611M /optdata/lib/taos/vnode/vnode15/tsdb/v15f2044ver49498.data 583M /optdata/lib/taos/vnode/vnode14/tsdb/v14f2043ver45979.data 581M /optdata/lib/taos/vnode/vnode15/tsdb/v15f2043ver46087.data 579M /optdata/lib/taos/vnode/vnode13/tsdb/v13f2043ver46064.data 576M /optdata/lib/taos/vnode/vnode11/tsdb/v11f2043ver46053.data 573M /optdata/lib/taos/vnode/vnode12/tsdb/v12f2043ver46021.data 558M /optdata/lib/taos/vnode/vnode6/tsdb/v6f2045ver41721.data 374M /optdata/lib/taos/vnode/vnode7/tsdb/v7f2047ver54379.data 374M /optdata/lib/taos/vnode/vnode7/tsdb/v7f2045ver46803.data 366M /optdata/lib/taos/vnode/vnode21/tsdb/v21f2048ver63879.stt 364M /optdata/lib/taos/vnode/vnode25/tsdb/v25f2048ver63404.stt 364M /optdata/lib/taos/vnode/vnode24/tsdb/v24f2048ver63239.stt 364M /optdata/lib/taos/vnode/vnode23/tsdb/v23f2048ver62778.stt 363M /optdata/lib/taos/vnode/vnode22/tsdb/v22f2048ver62468.stt 363M /optdata/lib/taos/vnode/vnode10/tsdb/v10f2047ver37555.data 342M /optdata/lib/taos/vnode/vnode10/tsdb/v10f2043ver20032.data 341M /optdata/lib/taos/vnode/vnode10/tsdb/v10f2048ver42712.data 340M /optdata/lib/taos/vnode/vnode7/tsdb/v7f2046ver49588.data 339M /optdata/lib/taos/vnode/vnode10/tsdb/v10f2044ver24169.data 330M /optdata/lib/taos/vnode/vnode21/tsdb/v21f2047ver58657.stt 328M /optdata/lib/taos/vnode/vnode25/tsdb/v25f2047ver58278.stt 327M /optdata/lib/taos/vnode/vnode24/tsdb/v24f2047ver58038.stt 327M /optdata/lib/taos/vnode/vnode23/tsdb/v23f2047ver57613.stt 326M /optdata/lib/taos/vnode/vnode22/tsdb/v22f2047ver57302.stt 308M /optdata/lib/taos/vnode/vnode6/tsdb/v6f2048ver57848.data 304M /optdata/lib/taos/vnode/vnode21/tsdb/v21f2046ver53357.stt 303M /optdata/lib/taos/vnode/vnode25/tsdb/v25f2046ver53082.stt 302M /optdata/lib/taos/vnode/vnode24/tsdb/v24f2046ver52788.stt 302M /optdata/lib/taos/vnode/vnode22/tsdb/v22f2046ver52111.stt 300M /optdata/lib/taos/vnode/vnode23/tsdb/v23f2046ver52405.stt 300M /optdata/lib/taos/vnode/vnode10/tsdb/v10f2046ver32949.data 292M /optdata/lib/taos/vnode/vnode9/tsdb/v9f2043ver35446.data 282M /optdata/lib/taos/vnode/vnode7/tsdb/v7f2048ver59498.data 279M /optdata/lib/taos/vnode/vnode21/tsdb/v21f2048ver58659.sma 277M /optdata/lib/taos/vnode/vnode24/tsdb/v24f2048ver58053.sma 272M /optdata/lib/taos/vnode/vnode23/tsdb/v23f2048ver57630.sma 272M /optdata/lib/taos/vnode/vnode22/tsdb/v22f2048ver57320.sma 271M /optdata/lib/taos/vnode/vnode25/tsdb/v25f2048ver58280.sma 239M /optdata/lib/taos/vnode/vnode21/tsdb/v21f2047ver53374.sma 237M /optdata/lib/taos/vnode/vnode5/tsdb/v5f2049ver63649.data 236M /optdata/lib/taos/vnode/vnode24/tsdb/v24f2047ver52791.sma 232M /optdata/lib/taos/vnode/vnode23/tsdb/v23f2047ver52408.sma 231M /optdata/lib/taos/vnode/vnode25/tsdb/v25f2047ver53085.sma 230M /optdata/lib/taos/vnode/vnode22/tsdb/v22f2047ver52127.sma 222M /optdata/lib/taos/vnode/vnode21/tsdb/v21f2046ver48475.sma 221M /optdata/lib/taos/vnode/vnode8/tsdb/v8f2048ver59550.data 219M /optdata/lib/taos/vnode/vnode9/tsdb/v9f2044ver39815.data 218M /optdata/lib/taos/vnode/vnode24/tsdb/v24f2046ver47937.sma 217M /optdata/lib/taos/vnode/vnode23/tsdb/v23f2046ver47566.sma 215M /optdata/lib/taos/vnode/vnode25/tsdb/v25f2046ver48267.sma 215M /optdata/lib/taos/vnode/vnode22/tsdb/v22f2046ver47307.sma 202M /optdata/lib/taos/vnode/vnode10/tsdb/v10f2045ver28255.data 138M /optdata/lib/taos/vnode/vnode6/tsdb/v6f2046ver46827.data 132M /optdata/lib/taos/vnode/vnode6/tsdb/v6f2047ver52307.data 127M /optdata/lib/taos/vnode/vnode8/tsdb/v8f2043ver35834.data 124M /optdata/lib/taos/vnode/vnode8/tsdb/v8f2047ver54137.data 99M /optdata/lib/taos/vnode/vnode8/tsdb/v8f2046ver49076.data 98M /optdata/lib/taos/vnode/vnode21/tsdb/v21f2048ver63879.head 97M /optdata/lib/taos/vnode/vnode24/tsdb/v24f2048ver63239.head 95M /optdata/lib/taos/vnode/vnode25/tsdb/v25f2048ver63404.head 95M /optdata/lib/taos/vnode/vnode23/tsdb/v23f2048ver62778.head 95M /optdata/lib/taos/vnode/vnode22/tsdb/v22f2048ver62468.head 94M /optdata/lib/taos/vnode/vnode22/tsdb/v22f2049ver62474.data 93M /optdata/lib/taos/vnode/vnode25/tsdb/v25f2049ver63407.data 92M /optdata/lib/taos/vnode/vnode24/tsdb/v24f2049ver63242.data 91M /optdata/lib/taos/vnode/vnode23/tsdb/v23f2049ver62784.data 89M /optdata/lib/taos/vnode/vnode21/tsdb/v21f2049ver63884.data 84M /optdata/lib/taos/vnode/vnode21/tsdb/v21f2047ver58657.head 83M /optdata/lib/taos/vnode/vnode24/tsdb/v24f2047ver58038.head 81M /optdata/lib/taos/vnode/vnode25/tsdb/v25f2047ver58278.head 81M /optdata/lib/taos/vnode/vnode23/tsdb/v23f2047ver57613.head 80M /optdata/lib/taos/vnode/vnode22/tsdb/v22f2047ver57302.head 79M /optdata/lib/taos/vnode/vnode9/tsdb/v9f2045ver44408.data 79M /optdata/lib/taos/vnode/vnode22/tsdb/v22f2049ver62517.stt 78M /optdata/lib/taos/vnode/vnode25/tsdb/v25f2049ver63450.stt 78M /optdata/lib/taos/vnode/vnode23/tsdb/v23f2049ver62827.stt 78M /optdata/lib/taos/vnode/vnode21/tsdb/v21f2046ver53357.head 77M /optdata/lib/taos/vnode/vnode24/tsdb/v24f2049ver63285.stt 77M /optdata/lib/taos/vnode/vnode24/tsdb/v24f2046ver52788.head 77M /optdata/lib/taos/vnode/vnode21/tsdb/v21f2049ver63927.stt 76M /optdata/lib/taos/vnode/vnode25/tsdb/v25f2046ver53082.head 76M /optdata/lib/taos/vnode/vnode23/tsdb/v23f2046ver52405.head 76M /optdata/lib/taos/vnode/vnode22/tsdb/v22f2046ver52111.head 66M /optdata/lib/taos/vnode/vnode4/tsdb/v4f2049ver67702.data 66M /optdata/lib/taos/vnode/vnode2/tsdb/v2f2048ver44496.data 60M /optdata/lib/taos/vnode/vnode8/tsdb/v8f2045ver45946.data 51M /optdata/lib/taos/vnode/vnode29/tsdb/v29f2029ver844.stt 51M /optdata/lib/taos/vnode/vnode28/tsdb/v28f2029ver844.stt 49M /optdata/lib/taos/vnode/vnode29/tsdb/v29f2030ver1999.stt 49M /optdata/lib/taos/vnode/vnode28/tsdb/v28f2030ver2003.stt 48M /optdata/lib/taos/vnode/vnode11/tsdb/v11f2048ver69562.stt 47M /optdata/lib/taos/vnode/vnode15/tsdb/v15f2048ver69563.stt 47M /optdata/lib/taos/vnode/vnode14/tsdb/v14f2048ver69444.stt 47M /optdata/lib/taos/vnode/vnode13/tsdb/v13f2048ver69532.stt 47M /optdata/lib/taos/vnode/vnode12/tsdb/v12f2048ver69561.stt 43M /optdata/lib/taos/vnode/vnode13/tsdb/v13f2047ver65668.stt 43M /optdata/lib/taos/vnode/vnode12/tsdb/v12f2047ver65587.stt 43M /optdata/lib/taos/vnode/vnode11/tsdb/v11f2047ver65748.stt 42M /optdata/lib/taos/vnode/vnode15/tsdb/v15f2047ver65749.stt 42M /optdata/lib/taos/vnode/vnode14/tsdb/v14f2047ver65548.stt 42M /optdata/lib/taos/vnode/vnode10/tsdb/v10f2044ver28063.stt 41M /optdata/lib/taos/vnode/vnode11/tsdb/v11f2046ver61066.stt 39M /optdata/lib/taos/vnode/vnode2/tsdb/v2f2047ver40094.data 39M /optdata/lib/taos/vnode/vnode19/tsdb/v19f2048ver40986.stt 39M /optdata/lib/taos/vnode/vnode12/tsdb/v12f2046ver61227.stt 38M /optdata/lib/taos/vnode/vnode20/tsdb/v20f2048ver41056.stt 38M /optdata/lib/taos/vnode/vnode20/tsdb/v20f2047ver41042.stt 38M /optdata/lib/taos/vnode/vnode19/tsdb/v19f2047ver40988.stt 38M /optdata/lib/taos/vnode/vnode19/tsdb/v19f2046ver41014.stt 38M /optdata/lib/taos/vnode/vnode18/tsdb/v18f2047ver40832.stt 38M /optdata/lib/taos/vnode/vnode17/tsdb/v17f2048ver40980.stt 38M /optdata/lib/taos/vnode/vnode17/tsdb/v17f2047ver41041.stt 38M /optdata/lib/taos/vnode/vnode14/tsdb/v14f2046ver61083.stt 38M /optdata/lib/taos/vnode/vnode13/tsdb/v13f2046ver61289.stt 37M /optdata/lib/taos/vnode/vnode18/tsdb/v18f2048ver40833.stt 37M /optdata/lib/taos/vnode/vnode17/tsdb/v17f2046ver41040.stt 37M /optdata/lib/taos/vnode/vnode16/tsdb/v16f2047ver41011.stt 37M /optdata/lib/taos/vnode/vnode15/tsdb/v15f2046ver61310.stt 36M /optdata/lib/taos/vnode/vnode2/tsdb/v2f2046ver36025.data 36M /optdata/lib/taos/vnode/vnode2/tsdb/v2f2041ver18963.data 36M /optdata/lib/taos/vnode/vnode2/tsdb/v2f2040ver16220.data 36M /optdata/lib/taos/vnode/vnode20/tsdb/v20f2048ver38451.sma 36M /optdata/lib/taos/vnode/vnode20/tsdb/v20f2046ver40998.stt 36M /optdata/lib/taos/vnode/vnode19/tsdb/v19f2048ver38422.sma 36M /optdata/lib/taos/vnode/vnode16/tsdb/v16f2048ver40984.stt 36M /optdata/lib/taos/vnode/vnode16/tsdb/v16f2046ver40985.stt 36M /optdata/lib/taos/vnode/vnode11/tsdb/v11f2045ver56866.stt 35M /optdata/lib/taos/vnode/vnode2/tsdb/v2f2045ver32162.data 35M /optdata/lib/taos/vnode/vnode2/tsdb/v2f2044ver28447.data 35M /optdata/lib/taos/vnode/vnode2/tsdb/v2f2042ver21898.data 35M /optdata/lib/taos/vnode/vnode18/tsdb/v18f2048ver38240.sma 35M /optdata/lib/taos/vnode/vnode18/tsdb/v18f2046ver40834.stt 35M /optdata/lib/taos/vnode/vnode16/tsdb/v16f2048ver38447.sma 35M /optdata/lib/taos/vnode/vnode15/tsdb/v15f2045ver56883.stt 35M /optdata/lib/taos/vnode/vnode14/tsdb/v14f2045ver56975.stt 35M /optdata/lib/taos/vnode/vnode12/tsdb/v12f2045ver57052.stt 34M /optdata/lib/taos/vnode/vnode3/tsdb/v3f2049ver64974.data 34M /optdata/lib/taos/vnode/vnode17/tsdb/v17f2048ver38432.sma 34M /optdata/lib/taos/vnode/vnode13/tsdb/v13f2045ver57031.stt 32M /optdata/lib/taos/vnode/vnode2/tsdb/v2f2043ver25060.data 32M /optdata/lib/taos/vnode/vnode11/tsdb/v11f2044ver53149.stt 31M /optdata/lib/taos/vnode/vnode8/tsdb/v8f2044ver42305.data 31M /optdata/lib/taos/vnode/vnode15/tsdb/v15f2044ver52936.stt 31M /optdata/lib/taos/vnode/vnode13/tsdb/v13f2044ver53032.stt 31M /optdata/lib/taos/vnode/vnode12/tsdb/v12f2044ver52944.stt 30M /optdata/lib/taos/vnode/vnode19/tsdb/v19f2047ver35343.sma 30M /optdata/lib/taos/vnode/vnode17/tsdb/v17f2048ver41018.stt 30M /optdata/lib/taos/vnode/vnode14/tsdb/v14f2044ver53020.stt 29M /optdata/lib/taos/vnode/vnode20/tsdb/v20f2047ver35351.sma 29M /optdata/lib/taos/vnode/vnode19/tsdb/v19f2048ver41015.stt 29M /optdata/lib/taos/vnode/vnode19/tsdb/v19f2046ver32516.sma 29M /optdata/lib/taos/vnode/vnode18/tsdb/v18f2047ver35180.sma 29M /optdata/lib/taos/vnode/vnode17/tsdb/v17f2047ver35353.sma 29M /optdata/lib/taos/vnode/vnode16/tsdb/v16f2047ver35369.sma 29M /optdata/lib/taos/vnode/vnode14/tsdb/v14f2043ver49342.stt 29M /optdata/lib/taos/vnode/vnode13/tsdb/v13f2043ver49301.stt 29M /optdata/lib/taos/vnode/vnode12/tsdb/v12f2043ver49258.stt 29M /optdata/lib/taos/vnode/vnode11/tsdb/v11f2043ver49234.stt 28M /optdata/lib/taos/vnode/vnode20/tsdb/v20f2046ver32551.sma 28M /optdata/lib/taos/vnode/vnode18/tsdb/v18f2046ver32357.sma 28M /optdata/lib/taos/vnode/vnode17/tsdb/v17f2046ver32586.sma 28M /optdata/lib/taos/vnode/vnode16/tsdb/v16f2046ver32572.sma 28M /optdata/lib/taos/vnode/vnode15/tsdb/v15f2043ver49352.stt 26M /optdata/lib/taos/vnode/vnode15/tsdb/v15f2048ver65807.sma 26M /optdata/lib/taos/vnode/vnode14/tsdb/v14f2048ver65680.sma 26M /optdata/lib/taos/vnode/vnode13/tsdb/v13f2048ver65782.sma 26M /optdata/lib/taos/vnode/vnode12/tsdb/v12f2048ver65737.sma 26M /optdata/lib/taos/vnode/vnode11/tsdb/v11f2048ver65806.sma 24M /optdata/lib/taos/vnode/vnode5/tsdb/v5f2046ver53438.stt 23M /optdata/lib/taos/vnode/vnode15/tsdb/v15f2047ver61348.sma 23M /optdata/lib/taos/vnode/vnode14/tsdb/v14f2047ver61207.sma 23M /optdata/lib/taos/vnode/vnode12/tsdb/v12f2047ver61300.sma 23M /optdata/lib/taos/vnode/vnode11/tsdb/v11f2047ver61329.sma 22M /optdata/lib/taos/vnode/vnode13/tsdb/v13f2047ver61327.sma 21M /optdata/lib/taos/vnode/vnode15/tsdb/v15f2046ver57147.sma 21M /optdata/lib/taos/vnode/vnode15/tsdb/v15f2044ver53044.stt 21M /optdata/lib/taos/vnode/vnode13/tsdb/v13f2046ver57132.sma 21M /optdata/lib/taos/vnode/vnode12/tsdb/v12f2046ver57138.sma 21M /optdata/lib/taos/vnode/vnode11/tsdb/v11f2045ver56997.stt 20M /optdata/lib/taos/vnode/vnode4/tsdb/v4f2047ver63808.stt 20M /optdata/lib/taos/vnode/vnode3/tsdb/v3f2049ver64985.stt 20M /optdata/lib/taos/vnode/vnode16/tsdb/v16f2048ver41025.stt 20M /optdata/lib/taos/vnode/vnode15/tsdb/v15f2045ver57062.stt 20M /optdata/lib/taos/vnode/vnode14/tsdb/v14f2046ver57028.sma 20M /optdata/lib/taos/vnode/vnode11/tsdb/v11f2046ver61205.stt 20M /optdata/lib/taos/vnode/vnode11/tsdb/v11f2046ver57147.sma 20M /optdata/lib/taos/vnode/vnode11/tsdb/v11f2043ver49349.stt 18M /optdata/lib/taos/vnode/vnode15/tsdb/v15f2045ver53200.sma 18M /optdata/lib/taos/vnode/vnode14/tsdb/v14f2045ver53100.sma 18M /optdata/lib/taos/vnode/vnode14/tsdb/v14f2044ver49417.sma 18M /optdata/lib/taos/vnode/vnode13/tsdb/v13f2045ver53188.sma 18M /optdata/lib/taos/vnode/vnode12/tsdb/v12f2045ver53161.sma 18M /optdata/lib/taos/vnode/vnode11/tsdb/v11f2045ver53199.sma 18M /optdata/lib/taos/vnode/vnode11/tsdb/v11f2044ver49495.sma 17M /optdata/lib/taos/vnode/vnode15/tsdb/v15f2044ver49498.sma 17M /optdata/lib/taos/vnode/vnode13/tsdb/v13f2044ver49519.sma 17M /optdata/lib/taos/vnode/vnode12/tsdb/v12f2044ver53127.stt 17M /optdata/lib/taos/vnode/vnode12/tsdb/v12f2044ver49476.sma 17M /optdata/lib/taos/vnode/vnode12/tsdb/v12f2043ver49429.stt 16M /optdata/lib/taos/vnode/vnode3/tsdb/v3f2047ver53516.sma 16M /optdata/lib/taos/vnode/vnode24/tsdb/v24f2049ver63288.stt 16M /optdata/lib/taos/vnode/vnode23/tsdb/v23f2048ver62781.stt 16M /optdata/lib/taos/vnode/vnode22/tsdb/v22f2048ver62471.stt 16M /optdata/lib/taos/vnode/vnode22/tsdb/v22f2047ver57305.stt 16M /optdata/lib/taos/vnode/vnode21/tsdb/v21f2049ver63930.stt 16M /optdata/lib/taos/vnode/vnode21/tsdb/v21f2048ver63882.stt 16M /optdata/lib/taos/vnode/vnode21/tsdb/v21f2046ver53371.stt 16M /optdata/lib/taos/vnode/vnode18/tsdb/v18f2049ver40843.stt 16M /optdata/lib/taos/vnode/vnode15/tsdb/v15f2043ver46087.sma 16M /optdata/lib/taos/vnode/vnode14/tsdb/v14f2043ver45979.sma 16M /optdata/lib/taos/vnode/vnode13/tsdb/v13f2043ver46064.sma 16M /optdata/lib/taos/vnode/vnode12/tsdb/v12f2043ver46021.sma 16M /optdata/lib/taos/vnode/vnode11/tsdb/v11f2043ver46053.sma 15M /optdata/lib/taos/vnode/vnode4/tsdb/v4f2046ver58346.stt 15M /optdata/lib/taos/vnode/vnode15/tsdb/v15f2048ver69622.stt 14M /optdata/lib/taos/vnode/vnode3/tsdb/v3f2046ver48041.sma 14M /optdata/lib/taos/vnode/vnode22/tsdb/v22f2046ver52125.stt 14M /optdata/lib/taos/vnode/vnode13/tsdb/v13f2043ver49472.stt 14M /optdata/lib/taos/vnode/vnode11/tsdb/v11f2048ver69614.stt 13M /optdata/lib/taos/vnode/vnode5/tsdb/v5f2048ver58663.sma 13M /optdata/lib/taos/vnode/vnode19/tsdb/v19f2048ver41033.stt 13M /optdata/lib/taos/vnode/vnode17/tsdb/v17f2048ver41039.stt 13M /optdata/lib/taos/vnode/vnode12/tsdb/v12f2047ver65716.stt 12M /optdata/lib/taos/vnode/vnode8/tsdb/v8f2044ver45484.stt 12M /optdata/lib/taos/vnode/vnode5/tsdb/v5f2047ver58661.stt 12M /optdata/lib/taos/vnode/vnode23/tsdb/v23f2047ver57628.stt 12M /optdata/lib/taos/vnode/vnode16/tsdb/v16f2049ver41024.stt 12M /optdata/lib/taos/vnode/vnode14/tsdb/v14f2049ver69500.stt 12M /optdata/lib/taos/vnode/vnode13/tsdb/v13f2048ver69584.stt 12M /optdata/lib/taos/vnode/vnode12/tsdb/v12f2049ver69579.stt 11M /optdata/lib/taos/vnode/vnode6/tsdb/v6f2043ver36763.stt 11M /optdata/lib/taos/vnode/vnode3/tsdb/v3f2049ver64986.stt 11M /optdata/lib/taos/vnode/vnode3/tsdb/v3f2048ver60344.sma 10M /optdata/lib/taos/vnode/vnode11/tsdb/v11f2043ver49448.stt 9.7M /optdata/lib/taos/vnode/vnode14/tsdb/v14f2048ver69482.stt 9.7M /optdata/lib/taos/vnode/vnode13/tsdb/v13f2049ver69594.stt 9.5M /optdata/lib/taos/vnode/vnode11/tsdb/v11f2045ver57094.stt 9.4M /optdata/lib/taos/vnode/vnode15/tsdb/v15f2044ver53150.stt 9.3M /optdata/lib/taos/vnode/vnode15/tsdb/v15f2043ver49451.stt 9.3M /optdata/lib/taos/vnode/vnode11/tsdb/v11f2046ver61291.stt 9.0M /optdata/lib/taos/vnode/vnode8/tsdb/v8f2046ver53915.stt 9.0M /optdata/lib/taos/vnode/vnode14/tsdb/v14f2047ver65659.stt 8.9M /optdata/lib/taos/vnode/vnode5/tsdb/v5f2049ver63704.stt 8.8M /optdata/lib/taos/vnode/vnode13/tsdb/v13f2044ver53138.stt 8.7M /optdata/lib/taos/vnode/vnode4/tsdb/v4f2049ver67717.stt 8.6M /optdata/lib/taos/vnode/vnode25/tsdb/v25f2049ver63451.stt 8.6M /optdata/lib/taos/vnode/vnode23/tsdb/v23f2049ver62828.stt 8.6M /optdata/lib/taos/vnode/vnode22/tsdb/v22f2049ver62518.stt 8.5M /optdata/lib/taos/vnode/vnode21/tsdb/v21f2049ver63936.stt 8.5M /optdata/lib/taos/vnode/vnode14/tsdb/v14f2046ver61169.stt 8.3M /optdata/lib/taos/vnode/vnode8/tsdb/v8f2045ver48864.stt 8.0M /optdata/lib/taos/vnode/vnode13/tsdb/v13f2047ver65761.stt 7.6M /optdata/lib/taos/vnode/vnode8/tsdb/v8f2048ver63495.stt 7.4M /optdata/lib/taos/vnode/vnode11/tsdb/v11f2049ver69632.stt 7.2M /optdata/lib/taos/vnode/vnode22/tsdb/v22f2047ver57318.stt 7.1M /optdata/lib/taos/vnode/vnode13/tsdb/v13f2045ver57096.stt 6.8M /optdata/lib/taos/vnode/vnode5/tsdb/v5f2048ver63647.stt 6.7M /optdata/lib/taos/vnode/vnode20/tsdb/v20f2049ver41055.stt 6.5M /optdata/lib/taos/vnode/vnode15/tsdb/v15f2049ver69630.stt 6.4M /optdata/lib/taos/vnode/vnode4/tsdb/v4f2047ver58348.sma 6.4M /optdata/lib/taos/vnode/vnode25/tsdb/v25f2046ver53083.stt 6.1M /optdata/lib/taos/vnode/vnode23/tsdb/v23f2048ver62782.stt 6.0M /optdata/lib/taos/vnode/vnode12/tsdb/v12f2048ver69561.head 5.9M /optdata/lib/taos/vnode/vnode4/tsdb/v4f2046ver53966.sma 5.9M /optdata/lib/taos/vnode/vnode24/tsdb/v24f2048ver63240.stt 5.9M /optdata/lib/taos/vnode/vnode15/tsdb/v15f2048ver69563.head 5.9M /optdata/lib/taos/vnode/vnode15/tsdb/v15f2045ver57111.stt 5.9M /optdata/lib/taos/vnode/vnode11/tsdb/v11f2048ver69562.head 5.8M /optdata/lib/taos/vnode/vnode6/tsdb/v6f2049ver62202.stt 5.8M /optdata/lib/taos/vnode/vnode14/tsdb/v14f2048ver69444.head 5.8M /optdata/lib/taos/vnode/vnode13/tsdb/v13f2048ver69532.head 5.7M /optdata/lib/taos/vnode/vnode9/tsdb/v9f2043ver39718.stt 5.3M /optdata/lib/taos/vnode/vnode11/tsdb/v11f2047ver65748.head 5.2M /optdata/lib/taos/vnode/vnode15/tsdb/v15f2047ver65749.head 5.1M /optdata/lib/taos/vnode/vnode4/tsdb/v4f2048ver63810.sma 5.1M /optdata/lib/taos/vnode/vnode14/tsdb/v14f2047ver65548.head 5.1M /optdata/lib/taos/vnode/vnode13/tsdb/v13f2047ver65668.head 5.1M /optdata/lib/taos/vnode/vnode12/tsdb/v12f2047ver65587.head 5.0M /optdata/lib/taos/vnode/vnode24/tsdb/v24f2046ver52789.stt 4.7M /optdata/lib/taos/vnode/vnode15/tsdb/v15f2046ver61310.head 4.7M /optdata/lib/taos/vnode/vnode14/tsdb/v14f2046ver61083.head 4.7M /optdata/lib/taos/vnode/vnode13/tsdb/v13f2046ver61289.head 4.7M /optdata/lib/taos/vnode/vnode12/tsdb/v12f2046ver61227.head 4.6M /optdata/lib/taos/vnode/vnode11/tsdb/v11f2046ver61066.head 4.5M /optdata/lib/taos/vnode/vnode7/tsdb/v7f2048ver63438.stt 4.4M /optdata/lib/taos/vnode/vnode5/tsdb/v5f2046ver49208.sma 4.2M /optdata/lib/taos/vnode/vnode19/tsdb/v19f2048ver40986.head 4.2M /optdata/lib/taos/vnode/vnode14/tsdb/v14f2045ver56975.head 4.2M /optdata/lib/taos/vnode/vnode12/tsdb/v12f2045ver57052.head 4.1M /optdata/lib/taos/vnode/vnode25/tsdb/v25f2048ver63405.stt 4.1M /optdata/lib/taos/vnode/vnode20/tsdb/v20f2048ver41056.head 4.1M /optdata/lib/taos/vnode/vnode18/tsdb/v18f2048ver40833.head 4.1M /optdata/lib/taos/vnode/vnode15/tsdb/v15f2045ver56883.head 4.1M /optdata/lib/taos/vnode/vnode13/tsdb/v13f2045ver57031.head 4.1M /optdata/lib/taos/vnode/vnode11/tsdb/v11f2045ver56866.head 4.1M /optdata/lib/taos/vnode/vnode11/tsdb/v11f2044ver53149.head 4.0M /optdata/lib/taos/vnode/vnode5/tsdb/v5f2047ver53441.sma 4.0M /optdata/lib/taos/vnode/vnode17/tsdb/v17f2048ver40980.head 4.0M /optdata/lib/taos/vnode/vnode16/tsdb/v16f2048ver40984.head 4.0M /optdata/lib/taos/vnode/vnode14/tsdb/v14f2044ver53020.head 3.9M /optdata/lib/taos/vnode/vnode17/tsdb/v17f2049ver41039.stt 3.9M /optdata/lib/taos/vnode/vnode13/tsdb/v13f2044ver53032.head 3.9M /optdata/lib/taos/vnode/vnode12/tsdb/v12f2044ver52944.head 3.8M /optdata/lib/taos/vnode/vnode15/tsdb/v15f2044ver52936.head 3.8M /optdata/lib/taos/vnode/vnode12/tsdb/v12f2046ver61262.stt 3.7M /optdata/lib/taos/vnode/vnode14/tsdb/v14f2043ver49342.head 3.7M /optdata/lib/taos/vnode/vnode13/tsdb/v13f2043ver49301.head 3.6M /optdata/lib/taos/vnode/vnode8/tsdb/v8f2049ver63494.stt 3.6M /optdata/lib/taos/vnode/vnode21/tsdb/v21f2046ver53372.stt 3.6M /optdata/lib/taos/vnode/vnode15/tsdb/v15f2043ver49352.head 3.6M /optdata/lib/taos/vnode/vnode12/tsdb/v12f2043ver49258.head 3.6M /optdata/lib/taos/vnode/vnode11/tsdb/v11f2043ver49234.head 3.5M /optdata/lib/taos/vnode/vnode23/tsdb/v23f2046ver52406.stt 3.5M /optdata/lib/taos/vnode/vnode19/tsdb/v19f2047ver40988.head 3.4M /optdata/lib/taos/vnode/vnode9/tsdb/v9f2044ver44306.stt 3.4M /optdata/lib/taos/vnode/vnode7/tsdb/v7f2047ver59408.stt 3.4M /optdata/lib/taos/vnode/vnode20/tsdb/v20f2047ver41042.head 3.4M /optdata/lib/taos/vnode/vnode19/tsdb/v19f2049ver41033.stt 3.4M /optdata/lib/taos/vnode/vnode19/tsdb/v19f2046ver41014.head 3.4M /optdata/lib/taos/vnode/vnode18/tsdb/v18f2047ver40832.head 3.4M /optdata/lib/taos/vnode/vnode17/tsdb/v17f2047ver41041.head 3.4M /optdata/lib/taos/vnode/vnode16/tsdb/v16f2047ver41011.head 3.3M /optdata/lib/taos/vnode/vnode20/tsdb/v20f2046ver40998.head 3.3M /optdata/lib/taos/vnode/vnode17/tsdb/v17f2046ver41040.head 3.3M /optdata/lib/taos/vnode/vnode16/tsdb/v16f2046ver40985.head 3.2M /optdata/lib/taos/vnode/vnode8/tsdb/v8f2043ver40878.stt 3.2M /optdata/lib/taos/vnode/vnode18/tsdb/v18f2046ver40834.head 3.1M /optdata/lib/taos/vnode/vnode12/tsdb/v12f2048ver69569.stt 3.0M /optdata/lib/taos/vnode/vnode3/tsdb/v3f2047ver60326.head 3.0M /optdata/lib/taos/vnode/vnode11/tsdb/v11f2047ver65785.stt 2.9M /optdata/lib/taos/vnode/vnode5/tsdb/v5f2048ver63646.head 2.7M /optdata/lib/taos/vnode/vnode3/tsdb/v3f2046ver53514.head 2.5M /optdata/lib/taos/vnode/vnode28/tsdb/v28f2030ver846.data 2.5M /optdata/lib/taos/vnode/vnode10/tsdb/v10f2047ver42644.stt 2.3M /optdata/lib/taos/vnode/vnode2/tsdb/v2f2040ver18787.stt 2.3M /optdata/lib/taos/vnode/vnode29/tsdb/v29f2030ver848.data 2.3M /optdata/lib/taos/vnode/vnode14/tsdb/v14f2044ver53066.stt 2.1M /optdata/lib/taos/vnode/vnode3/tsdb/v3f2048ver64967.head 2.1M /optdata/lib/taos/vnode/vnode29/tsdb/v29f2029ver5.data 2.1M /optdata/lib/taos/vnode/vnode28/tsdb/v28f2029ver5.data 2.0M /optdata/lib/taos/vnode/vnode2/tsdb/v2f2043ver28325.stt 1.9M /optdata/lib/taos/vnode/vnode25/tsdb/v25f2049ver63407.sma 1.9M /optdata/lib/taos/vnode/vnode24/tsdb/v24f2049ver63242.sma 1.9M /optdata/lib/taos/vnode/vnode23/tsdb/v23f2049ver62784.sma 1.9M /optdata/lib/taos/vnode/vnode22/tsdb/v22f2049ver62474.sma 1.9M /optdata/lib/taos/vnode/vnode22/tsdb/v22f2048ver62472.stt 1.9M /optdata/lib/taos/vnode/vnode15/tsdb/v15f2048ver69630.stt 1.8M /optdata/lib/taos/vnode/vnode21/tsdb/v21f2049ver63884.sma 1.7M /optdata/lib/taos/vnode/vnode14/tsdb/v14f2043ver49385.stt 1.6M /optdata/lib/taos/vnode/vnode4/tsdb/v4f2047ver63790.head 1.6M /optdata/lib/taos/vnode/vnode15/tsdb/v15f2047ver65786.stt 1.5M /optdata/lib/taos/vnode/vnode4/tsdb/v4f2046ver58329.head 1.4M /optdata/lib/taos/vnode/vnode4/tsdb/v4f2048ver67695.head 1.3M /optdata/lib/taos/vnode/vnode5/tsdb/v5f2047ver58643.head 1.3M /optdata/lib/taos/vnode/vnode5/tsdb/v5f2046ver53421.head 1.3M /optdata/lib/taos/vnode/vnode14/tsdb/v14f2049ver69500.data 1.3M /optdata/lib/taos/vnode/vnode12/tsdb/v12f2049ver69579.data 1.3M /optdata/lib/taos/vnode/vnode10/tsdb/v10f2045ver37063.stt 1.3M /optdata/lib/taos/vnode/vnode10/tsdb/v10f2043ver23879.stt 1.2M /optdata/lib/taos/vnode/vnode3/tsdb/v3f2047ver60342.stt 1.2M /optdata/lib/taos/vnode/vnode2/tsdb/v2f2048ver48339.stt 1016K /optdata/lib/taos/vnode/vnode5/tsdb/v5f2046ver53439.stt 988K /optdata/lib/taos/vnode/vnode13/tsdb/v13f2049ver69594.data 916K /optdata/lib/taos/vnode/vnode10/tsdb/v10f2049ver46761.stt 884K /optdata/lib/taos/vnode/vnode7/tsdb/v7f2049ver63438.stt 764K /optdata/lib/taos/vnode/vnode12/tsdb/v12f2045ver57085.stt 716K /optdata/lib/taos/vnode/vnode22/tsdb/v22f2049ver62517.head 708K /optdata/lib/taos/vnode/vnode25/tsdb/v25f2049ver63450.head 700K /optdata/lib/taos/vnode/vnode23/tsdb/v23f2049ver62827.head 696K /optdata/lib/taos/vnode/vnode24/tsdb/v24f2049ver63285.head 672K /optdata/lib/taos/vnode/vnode21/tsdb/v21f2049ver63927.head 668K /optdata/lib/taos/vnode/vnode6/tsdb/v6f2043ver32224.sma 620K /optdata/lib/taos/vnode/vnode11/tsdb/v11f2049ver69632.data 612K /optdata/lib/taos/vnode/vnode6/tsdb/v6f2044ver36845.sma 444K /optdata/lib/taos/vnode/vnode10/tsdb/v10f2048ver42712.sma 444K /optdata/lib/taos/vnode/vnode10/tsdb/v10f2047ver37555.sma 440K /optdata/lib/taos/vnode/vnode9/tsdb/v9f2043ver35446.sma 432K /optdata/lib/taos/vnode/vnode2/tsdb/v2f2042ver24960.stt 424K /optdata/lib/taos/vnode/vnode7/tsdb/v7f2047ver54379.sma 424K /optdata/lib/taos/vnode/vnode2/tsdb/v2f2040ver18865.stt 384K /optdata/lib/taos/vnode/vnode6/tsdb/v6f2045ver41721.sma 376K /optdata/lib/taos/vnode/vnode7/tsdb/v7f2046ver49588.sma 372K /optdata/lib/taos/vnode/vnode10/tsdb/v10f2046ver32949.sma
以上是数据文件信息,与cpu无关
大文件会影响文件合并和查询吗 是否需要调整vnode数量
除stt文件外,不会合并。
vnode不支持动态调整
你好 关于vnode文件夹大小控制有没有建议值 现在最大数据库单个vnode有40G了 数据库的配置有没有参数调优 比如DURATION等
基本上查到是哪个语句在做超级表扫描了 但是alter all dnodes ‘readTimeout’ ‘64’; 没生效
这个语句也不进入慢查询 比较奇怪


