【TDengine 使用环境】
生产环境
【TDengine 版本】
3.4.0.0
【操作系统以及版本】
ubuntu系统 aarch64
【部署方式】容器/非容器部署
非容器
【集群节点数】
3个
【集群副本数】
3个
【描述业务影响】
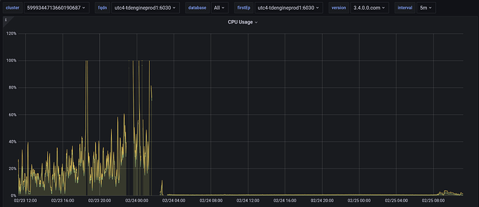
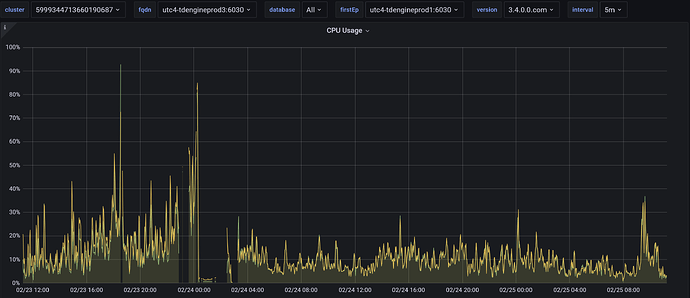
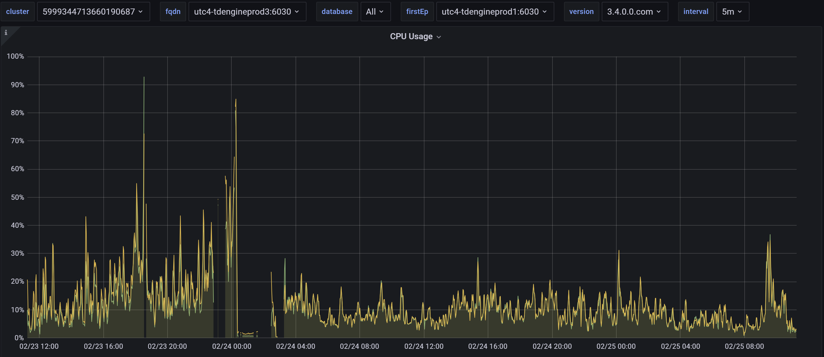
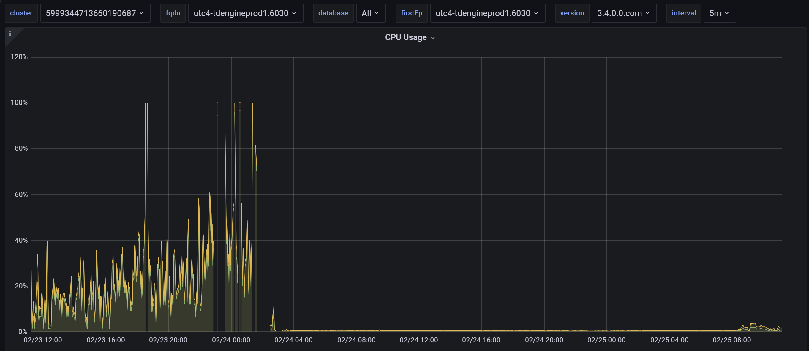
目前是nginx和taosAdapter多实例部署提供业务访问,最近发现taosd负载不均衡问题,发现大量负载只在其中一个节点,而其它俩个节点CPU很平稳
【问题复现路径/shan】做过哪些操作出现的问题
在2.24凌晨2点把服务器配置从2c4g,升级到8c32g,目前发现负载不均衡
【遇到的问题:问题现象及影响】
【资源配置】
【报错完整截图】(不要大段的粘贴报错代码,论坛直接看报错代码不直观)
node1:
node2:
node3:


