【TDengine 使用环境】
生产环境
【TDengine 版本】
3.3.5.8
【操作系统以及版本】
Description: Ubuntu 22.04.5 LTS
Release: 22.04
【部署方式】容器/非容器部署
非容器
【集群节点数】
3
【集群副本数】
3
【描述业务影响】
服务崩溃。后自行恢复
【问题复现路径/shan】做过哪些操作出现的问题
无
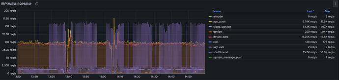
【遇到的问题:问题现象及影响】
大量查询阻塞,无法使用,无法查询到原因,是否是查询过高引起还是别的什么原因
【资源配置】
8c32g
【报错完整截图】(不要大段的粘贴报错代码,论坛直接看报错代码不直观)




